Skip to content

Supercharge your deployments

Manage your application release lifecycle metrics, observability, health checks, with pre- and post-deployment evaluations and tasks

Get started Documentation

Everything you would expect

  • monitor

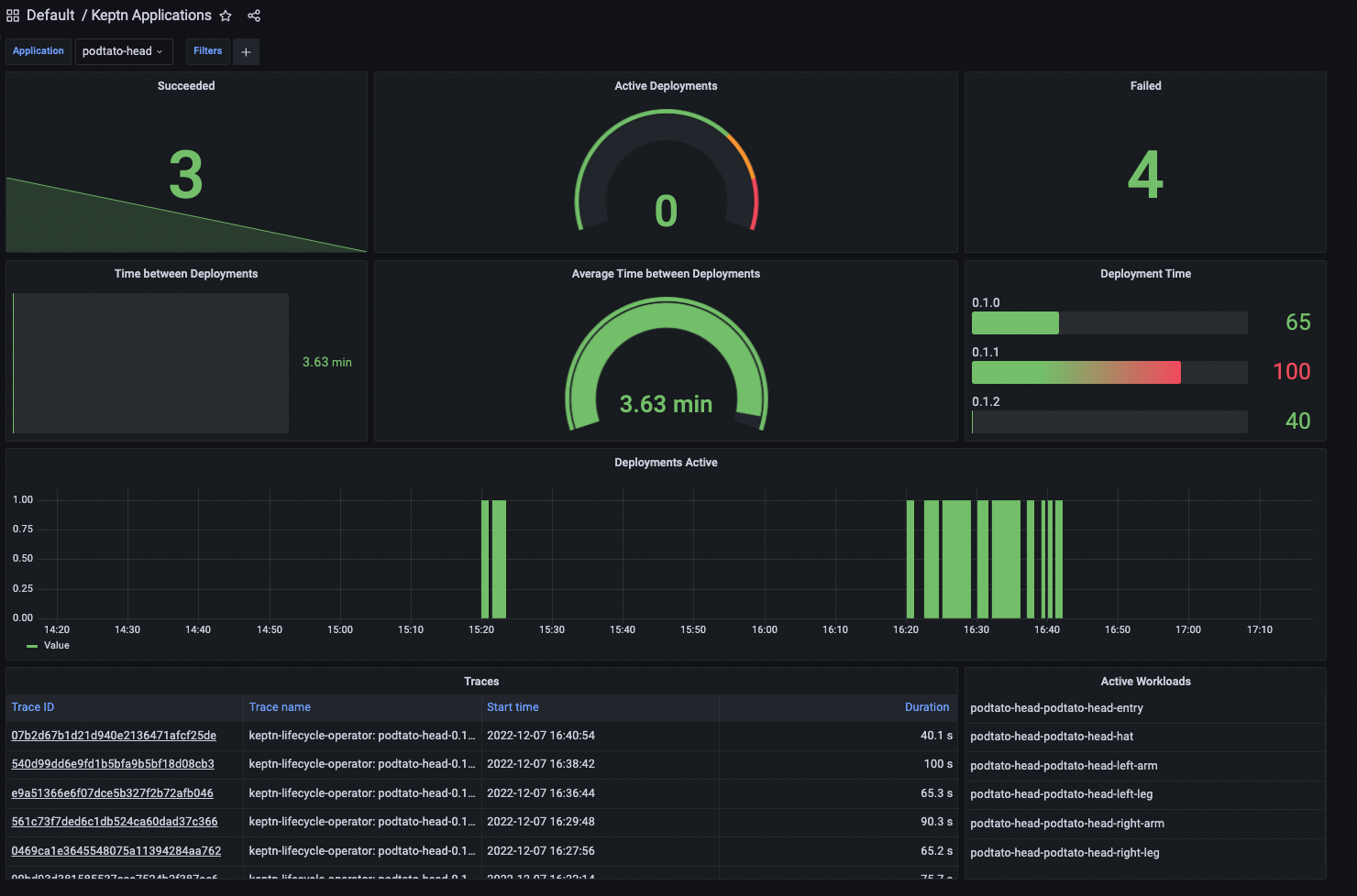
    Deployment observability

    Understand Deployment Tasks in Keptn, including pre and post-deployment tasks, to automate and streamline your deployment processes.

  • graph

    Metrics

    Bring external metrics into your kubernetes cluster and access them with ease.

  • analysis

    Analysis

    Validate your deployments with Keptn Analysis using SLIs and SLO.

  • app discovery

    Auto App Discovery

    Seamlessly merge deployed services into apps to ensure version compatibility.

  • app delivery

    Multi-Stage Application Delivery

    Promote apps across your environments while maintaining consistency and reliability.

  • sailing ship

    Deployment tasks

    Surround the application lifecycle with custom hooks to support complex deployments.

What makes us special

Deployment observability

If you deploy with ArgoCD, Flux, GitLab, kubectl, etc. we provide you:

  • Automated App-Aware DORA metrics (OTel Metrics)
  • Troubleshoot failed deployments (OTel Traces)
  • Trace deployments from Git to cloud (traces across stages)

Learn more

deployment observability

Gather metrics from everywhere

The Keptn Metrics Operator provides the following features:

  • Define Keptn Metrics once for Dynatrace, DataDog, AWS, Azure, GCP, …
  • Access all those metrics via Prometheus or K8s Metric API
  • Eliminate the need of multiple plugins for Argo Rollouts, KEDA, HPA, etc.

Learn more

gather metrics

Orchestrate deployment checks

To reduce complexity of custom checks, use Keptn to:

  • Pre-Deploy:
    • Validate external dependencies
    • Confirm that images are scanned
  • Post-Deploy
    • Execute tests
    • Notify stakeholders
    • Promote to next state
  • Automatically validate against your SLOs (Service Level Objectives)

Learn more

deployment checks

Learn from our community

Keptn online User group: An Introduction to Keptn

From Keptn Online User Group

Lightning Talk: From Novice to Keptn Contributor

From KubeCon EU 2024

CNCF

Keptn is a Cloud Native Computing Foundation incubating project